在线分析仪与工业化生产的联系-气相色谱法
发布时间:2016/6/28

色谱分析法1906年由俄国植物学家茨维特创立,1938年最先使用薄层色谱法、1942年提出色谱速率理论、1958年发明毛细管柱气相色谱

色谱分离法包括:气相色谱法、液相色谱法、超临界流体色谱法;电泳分离法包括:毛细管电泳法、毛细管电动色谱法

C6~C10芳烃分子结构示意图

色谱由进样口、柱温箱、检测器、化学工作站、分析系统五大部分组成

色谱分析采用定性分析与定量分析方法,保留时间定性,用己知纯物质与未知样品对照比较进行定性分析

模拟蒸馏示意图,由温度计、出水口、进水口构成的简易蒸馏装置

炼厂气分析三阀四柱系统流程图

微型模块化技术的气相色谱仪,微型模块化技术与传统色谱相比具有小巧、重量轻、运营成本低、工作稳定、维护简单等特点

工业色谱仪

其他在线油液分析法-化学分析法,化学分析法如酸碱滴定、络合滴定、氧化还原滴定、沉淀滴定等

酸/鉄离子浓度、汽油中H2S/RSH

在线酸浓度分析仪分析模型的确定

在线酸浓度分析仪技术性能指标:分析频次5-8分钟;消耗功率<=2000W;信号输出4-20mA等


污水处理场在线检测-全自动PH传感器清洗和校准系统

在线分析仪器可完成分析任务:露点分析、氧含量分析、氢含量分析、二氧化碳分析、总碳氢分析、总硫分析、烃类组成分析

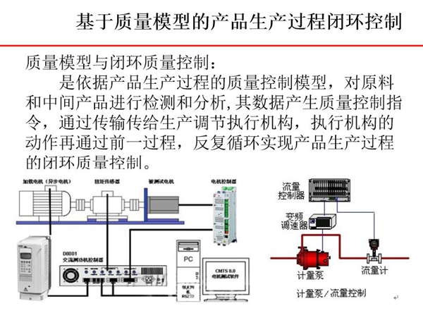
基于质量模型的产品生产过程闭环控制-质量模型依据产品生产过程中的质量控制模型对原料和中  间产品进行检测和分析,其数据产生质量控制指令。

工业在线调和系统构成图

由原料、阀控制、色谱、油罐组成的在线多参数分析油品调和系统

在线多参数分析油品调和系统发展演变过程

石化企业对在线油液分析传感器有着大量需求

谢谢

      本文摘自中国仪器仪表学会、湖北省质量管理协会、武汉市标准协会咨询专家魏宏杰主任《检测分析技术系统集成在工业化生产中指导作用》讲义部分第二篇章,本文的上一篇章是:《在线油品分析仪器与工业化生产的联系》,至此与本文相关内容己全部分享完毕,亚泰光电在此感谢您对我们的信任与支持,亚泰光电做为国内知名工业内窥镜油品分析仪研发、生产厂家,致力于为客户提供针对性、专业化、系统性的设备诊断和状态监测产品解决方案,欢迎您的咨询与洽谈。0755-86656390)
联系我们
电话:13316911816 (微信同号)  
      19065037505 (微信同号)
地址:深圳龙岗区宝龙四路亚泰光电产业园B栋  粤ICP备15086339号-1
E-mail:
liw@szyatai.com.cn

Copyright © 2019 深圳市亚泰光电技术有限公司,Inc.All rights reserved.